From Hardware Interfaces to Flight-Ready Software in Days
Trusted and Supported by top players in the Space Industry
Accelerate your Hardware-Software Integration
Lynapse leverages AI to convert ICD (Interface Control Document) documentation into digital models, automatically generating, testing, and validating platform-agnostic, flight-ready source code for seamless integration into your flight software
Built for Engineers-in-the-Loop
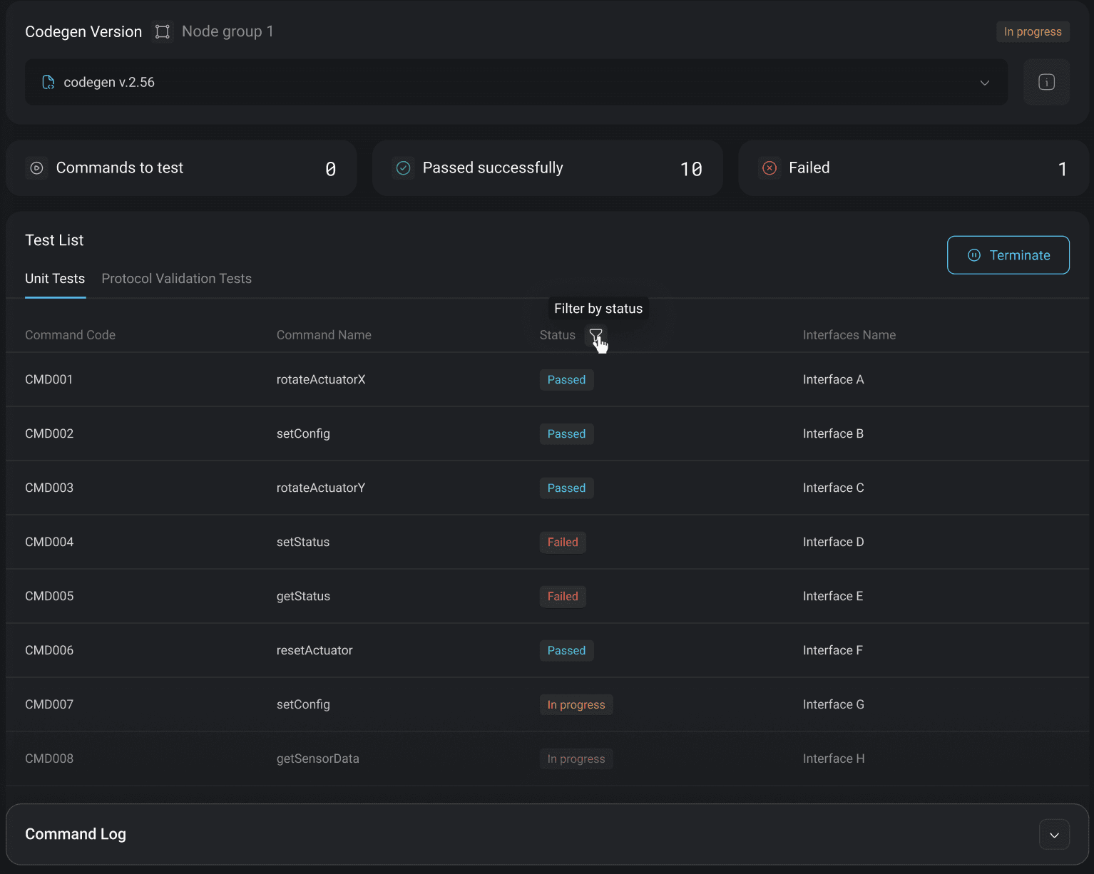
Lynapse provides AI-assisted automation across end-to-end hardware integration workflows, with every step fully observable, controllable, and engineer-approved, ensuring reliability and confidence for mission-critical systems.
Build Integration Readiness before Hardware Integration Begins
Talk to us about your integration challenges
Everything Your Integration Team Needs
Explore all these features and more.
Build for Teams
Multiple users work in the same project across components and integrations.
Version Control & Traceability
Built-in digital model versioning and Git-based code history, tied together.
Scalable Modeling from Components to Full Systems
Command Sequence and Automation
Build initialization sequences and automated command execution flows tailored to your operational requirements.
Choose the Setup That Fits Your Security and Workflow
Pick Cloud for speed, On-prem for control, or SDK & API to plug Spacebackend into your stack.
Still have questions?
Talk to us about your integration challenges















